HiQ量子计算云平台重磅升级,业界首创支持变分量子线路图形化,使能科研创新
HiQ量子计算云平台重磅升级,业界首创支持变分量子线路图形化,使能科研创新
HiQ量子计算云平台提供三种在线量子模拟编程环境,开发者无需安装软件,打开浏览器选择任意开发环境即可开始量子计算编程之旅。

HiQ量子计算云服务登录地址:https://hiq.huaweicloud.com/portal/home
点击文末【阅读原文】可直接体验新版云平台。
01
2024.4月 HiQ Composer图形编程更新内容:
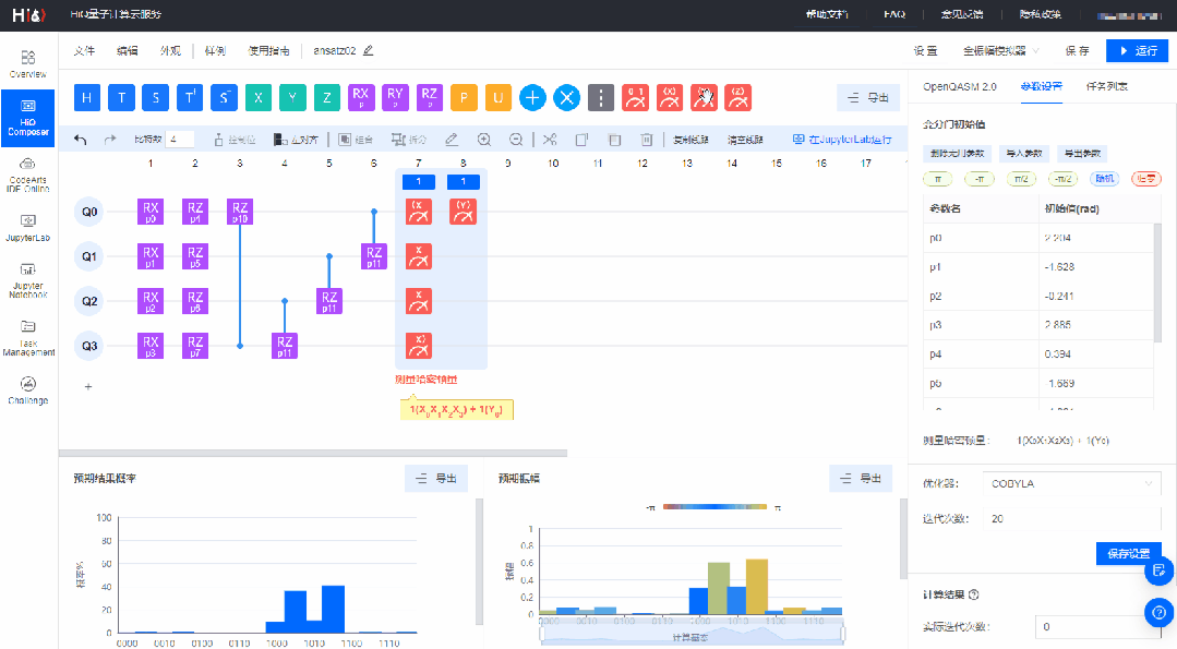
1. 支持构建变分量子线路图形化**:**
1)新增变分量子门RX、RY、RZ,泡利算符X、Y、Z测量门;
2)支持手动输入RX、RY、RZ的参数初始值,同时支持一键设置预置参数值;
3)支持一键删除无用参数、导入和导出参数;
4)线路上划分测量模块,并实时显示测量哈密顿量;
5)6种优化器可选,可设置迭代次数;
6)变分线路运行后可以查看计算结果和最优参数值。
2. 支持将图形编程线路转换成MindSpore Quantum代码并在JupyterLab中运行,提供****导出代码功能;
3. 增加线路自动保存功能;
4. 新增U门、Toffoli门;
5. 其他新增功能:
1)图形化线路编辑区新增快捷操作工具栏;
2)新增一键左对齐功能,调整线路上全部量子门向左对齐;
3)优化复制粘贴功能;
4)屏障门可以设置多个屏障位;
5)新增外观设置,可自定义布局界面和复位基本功能。
02
HiQ Composer构建变分量子线路****图形化********
新版本HiQ Composer支持构建变分量子线路,可设置参数初始值,并可计算出哈密顿量期望值和最优参数值,对变分算法的研究有重要的实践意义。

【流程图】
1. 登录HiQ量子计算云平台:https://hiq.huaweicloud.com/portal/home,打开图形编程界面 HiQ Composer 立即体验。

2. 搭建变分量子线路图形化****
- 托拽所需量子门到线路;
- 添加泡利算符X、Y、Z测量门,可手动输入测量的列系数;
- 右侧参数设置区,可设置含参门的初始值;
- 选择优化器和设置迭代次数;
- 点击【运行】按钮,运行变分量子线路;
- 运行成功后,页面下方会显示计算结果,【查看更多】可跳转结果详情页。

- 3. 变分量子线路运行结果查看
计算结果区可查看【实际的迭代次数】和【哈密顿量期望值】,点击【查看更多】跳转运行结果页,可查看和下载【哈密顿量期望值】折线图和【计算结果】最优参数值。 

- 4. 量子线路可直接在JupyterLab编程环境中运行
图形化量子线路可直接在JupyterLab环境中打开,可随时修改代码和参数来进行实验调试,找到变分线路的最优参数值。 

- 03
Challenge上新“第六届·2024 MindSpore 量子计算黑客松”热身赛答题界面 
欢迎大家体验全新的HiQ量子计算云平台,我们也诚挚邀请您报名参加“第六届·2024 MindSpore 量子计算黑客松”,以赛促学,勇攀量子世界的高峰!【量子模拟】【组合优化】【启发式算法】三大赛道全新上新,大赛报名时间截止于2024年6月30日,敬请关注。
大赛期间,我们将邀请HiQ量子计算团队资深专家在线直播互动,为开发者提供“学—练—赛”的全新模式,帮助大家更好地体验量子计算的软件编程。全新的竞赛体验,卓越的算法性能,活跃的开源社区,快来报名参赛,豪华大奖等你来拿!
- 如果您想在教学或活动中使用HiQ量子计算云平台,非常欢迎直接和我们联系。在体验和使用云平台的过程中,如果您有任何问题和意见反馈,请发送邮件至hiqinfo@public.mindspore.cn,感谢您的支持。我们将根据用户需求,不断升级优化平台,与开发者共建和谐生态,加快推动量子计算的发展。